Kalshi Market Maker
Market-making, analytics and trading platform for the Kalshi prediction market exchange
Side·Sep 2025 — Present·Solo
Problem
- Got interested in prediction markets and how they price probability, building on prior experience with crypto arbitrage back in 2017.
- Manual trading on Kalshi is time-consuming: hunting for opportunities across hundreds of markets, placing orders, and tracking performance is tedious and error-prone.
- Kalshi's liquidity incentive programs create real opportunities for market makers, but capturing them efficiently requires systematic analysis of orderbook depth, reward structure, and capital allocation.
Approach
- Split the system into isolated services: a Market Data Gateway holds a single WebSocket connection to Kalshi and publishes orderbook updates to Redis Streams; a DB Writer subscribes and persists to TimescaleDB; the API server manages trader lifecycles and serves the dashboard.
- Designed a modular, strategy-driven execution engine with pluggable strategies for placement, buffering, and auto-flatten behavior.
- Traders run as isolated subprocesses with state persisted to PostgreSQL and JSON, so they survive API restarts and can be reconnected to after recovery.
- Leveraged TimescaleDB hypertables for time-series data (trader logs, $/hr rate samples at 1-min resolution) to support fast post-mortem analysis across long sessions.
- Added per-service health checks, heartbeats in Redis, and centralized structured logging piped through a PostgreSQL sink, making the fleet observable from a single place.
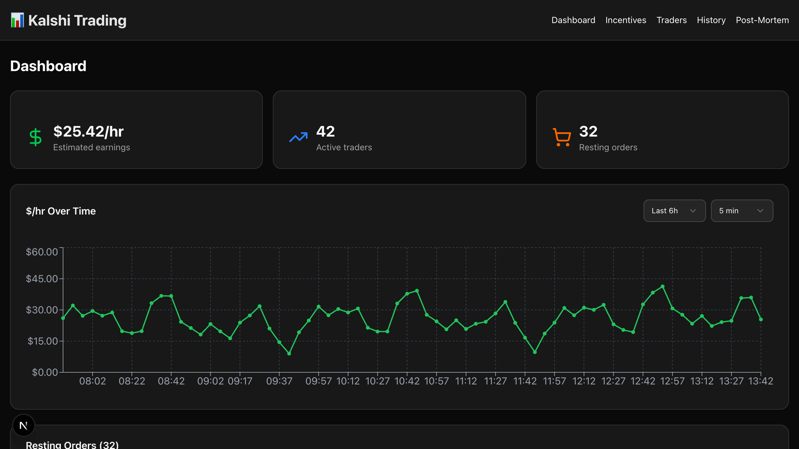
- Built a Next.js dashboard showing trader groups by event, real-time order state, buffer %, queue position, incentive lifecycle, and rate history charts.
- Default dry-run mode for all traders so strategy iteration is safe by default; going live requires an explicit flag.
Tech Stack
Frontend
Next.jsReactTypeScriptTailwindRadix UIRecharts
Backend
PythonFastAPISQLAlchemy
Data & Storage
PostgreSQLTimescaleDBRedis
Infrastructure
Docker
Testing
pytest
Other
WebSockets
System Design
Outcomes
- Running in production and actively trading across multiple markets.
- Clean separation of concerns via microservices enables independent iteration on market data, execution, and the UI without cross-cutting changes.
- Full observability across the trader fleet through the dashboard, TimescaleDB-backed logs, and real-time heartbeats.